New

Turn Your DMs Into Lead Gen!
Learn how to collect lead data from your DMs such as email addresses, phone numbers, and more right from your social inbox. If you are not yet automating your DMs your competitors are outpacing you.

How Something Social Saved 75% of Their Time and Increased Revenue by 15%
See how a fast-growing agency improved operations, cut down hours of manual work, and unlocked new revenue opportunities with Vista Social.
New

50 Unique Social Media Ideas for Consistent Content Creation
Discover 50 unique social media post ideas to engage your audience, grow your brand, and maintain a consistent content strategy with ease!

Mastering Content Reuse: The Key to a Consistent and Sustainable Posting Strategy
Published on April 12, 2025
11 min to read
Summarize with AI

Summarize with AI
ChatGPT
Claude
Perplexity
Share
Vista Social
X (Twitter)
Summarize with AI
ChatGPT
Claude
Perplexity
Share
Vista Social
X (Twitter)
Picture this: You post regularly, respond to DMs, and keep your clients’ Instagram grids looking sharp, but engagement rates still fall short.
This is where Instagram social listening comes in.
Listening is not just about tracking your clients’ Instagram hashtags and mentions.
It’s also about tuning in to audiences’ unfiltered conversations around your clients’ brands and competitors (whether your clients are tagged or not).
Doing so helps you uncover serious insights and opportunities to take your Instagram marketing and audience engagement efforts to the next level.
In this guide to Instagram listening, we’ll explore in more depth why listening matters and how you can use it to help your clients better connect with audiences and grow their brands.
Instagram social listening is the process of monitoring, analyzing, and responding to conversations happening on your clients’ Instagram pages and profiles.
Instagram listening involves staying on top of conversations that mention your clients’ brands and untagged mentions in comments, hashtags, and captions.
Think of Instagram social listening as tuning in to what people really think of your clients’ brands, industries, competitors, and trends you want to weave into your content strategy.
Listening goes beyond social monitoring since the goal is to understand AND act on your uncovered social listening data insights.
Must read: Top Social Media Monitoring Software for 2025
The benefits of Instagram social listening include the following.
Comments and likes on your clients’ Instagram posts are just the tip of the iceberg.
Social listening helps you dive deeper into how people feel, what they say, and why they engage (or don’t) with your clients’ posts and brands.
Listening can help you uncover emotions, patterns, and language your clients’ audiences use so you can develop social media strategies and content that truly resonate.
If you don’t pay attention, you can miss out on improvement ideas from your clients’ audiences and followers through their comments and conversations.
Brand listening helps you capture valuable feedback that can help your clients improve their product features, allow you to spot content gaps, and uncover customer pain points.
Listening removes guesswork and provides actionable social media data that can shape and inform your Instagram content and marketing strategies.
Are audiences loving your clients’ latest Instagram campaigns, or are they silently cringing at them?
Social listening helps you uncover whether your clients’ audiences are confused, hyped, or critical.
This way, you can pivot your strategy quickly and avoid wasting time and energy on efforts that don’t drive your expected results.
Don’t miss the opportunity to learn from your competitors.
Social listening can reveal what your clients’ customers say about their competitors, such as what they love, what’s missing, and what annoys them.
Listening insights can show the gaps competitors don’t address, helping your clients uncover opportunities to win over their Instagram audiences.
Remember, not every happy customer tags your clients’ Instagram handles.
Social listening can help you work around this by finding organic posts you can reshare (with proper attribution and permissions).
Listening can also reveal potential ambassadors and influencers for your clients’ Instagram collaborations.
Instagram audiences (and most people) who feel heard will likely stick around.
Social listening helps prevent conversations about your clients’ brands, products, and other relevant topics from falling through the cracks.
It helps ensure you can respond promptly to someone mentioning your client’s brand or simply sharing an off-the-radar comment.
It shows that your clients care, fostering trust and engagement.
You can use Instagram social listening for the following.
Suppose someone vents in your client’s Instagram post comments about a late delivery—no tag, just frustration.
Social listening allows you to pick up on a comment promptly, intervene, apologize, and offer a solution.
The result?
Your client’s potential brand critic turns into a loyal fan.
Let’s say a micro-influencer shares your client’s product in their Instagram Story without tagging them.
Must read: How to Share a YouTube Video on Instagram Story
With the right social media listening tool, you can catch it, engage with it, and repost it, giving you instant User-Generated Content (UGC) that you can leverage to boost your client’s reach.
Suppose you use social media listening and notice a surge in posts using #momswhomarket or #ethicalbeauty in your client’s industry.
That’s your cue to jump in early, create aligned content, and ride the wave before it peaks.
Let’s say your client’s audience praises a competitor’s sustainability efforts.
You can leverage a reliable social listening tool like Vista Social to listen, learn, and tweak your clients’ messaging to better highlight their eco-friendly practices.
It’s one way of drawing more eyeballs to your clients’ Instagram content, whether Stories, Reels, carousels, or photos.
Must read: Direct Publishing Instagram Carousel Posts: Your A-Z Guide
Suppose your client’s customer casually comments on a product photo post, ” I wish this came in a travel size.”
With social listening, you can quickly take notes, bring them to the product team, and, months later, launch exactly that.
Delivering what customers want is one surefire way to drive sales.
Imagine a scenario where a content creator keeps popping up in your client’s niche and talks about pain points your product solves.
The creator didn’t tag your client, but you found them because of social listening.
You can then reach out, and boom, Instagram collaboration magic happens.
You can use social listening to monitor your client’s engagement metrics on a newly launched Instagram campaign.
Dig deeper by uncovering how people talk about the campaign in Instagram post captions and DMs.
Tone can help determine whether the message lands or misses the mark. You can use these insights to tweak and refine your client’s campaign.
The best way to conduct effective Instagram social listening is to use sophisticated platforms such as Vista Social.
The social media management platform offers robust features, including content scheduling, analytics, engagement management, and social listening.
Below are the steps to leverage Vista Social for seamless Instagram social listening.
Before diving into the listening game, connect your clients’ Instagram accounts to your Vista Social dashboard.
After creating your Vista Social account, select the Quick add option on the left-hand menu and click Add a social profile.

You can create and choose a profile group for the social profile you want to add. Profile groups make managing and tracking social profiles for specific clients (brands or businesses) and projects easier.

Select the social network (Instagram) you want to connect to and follow the prompts to complete the steps (which can vary depending on the channel).

Once connected, you’ll have full access to the platform’s social media listening and monitoring tools, content planning options, and engagement features in one spot.
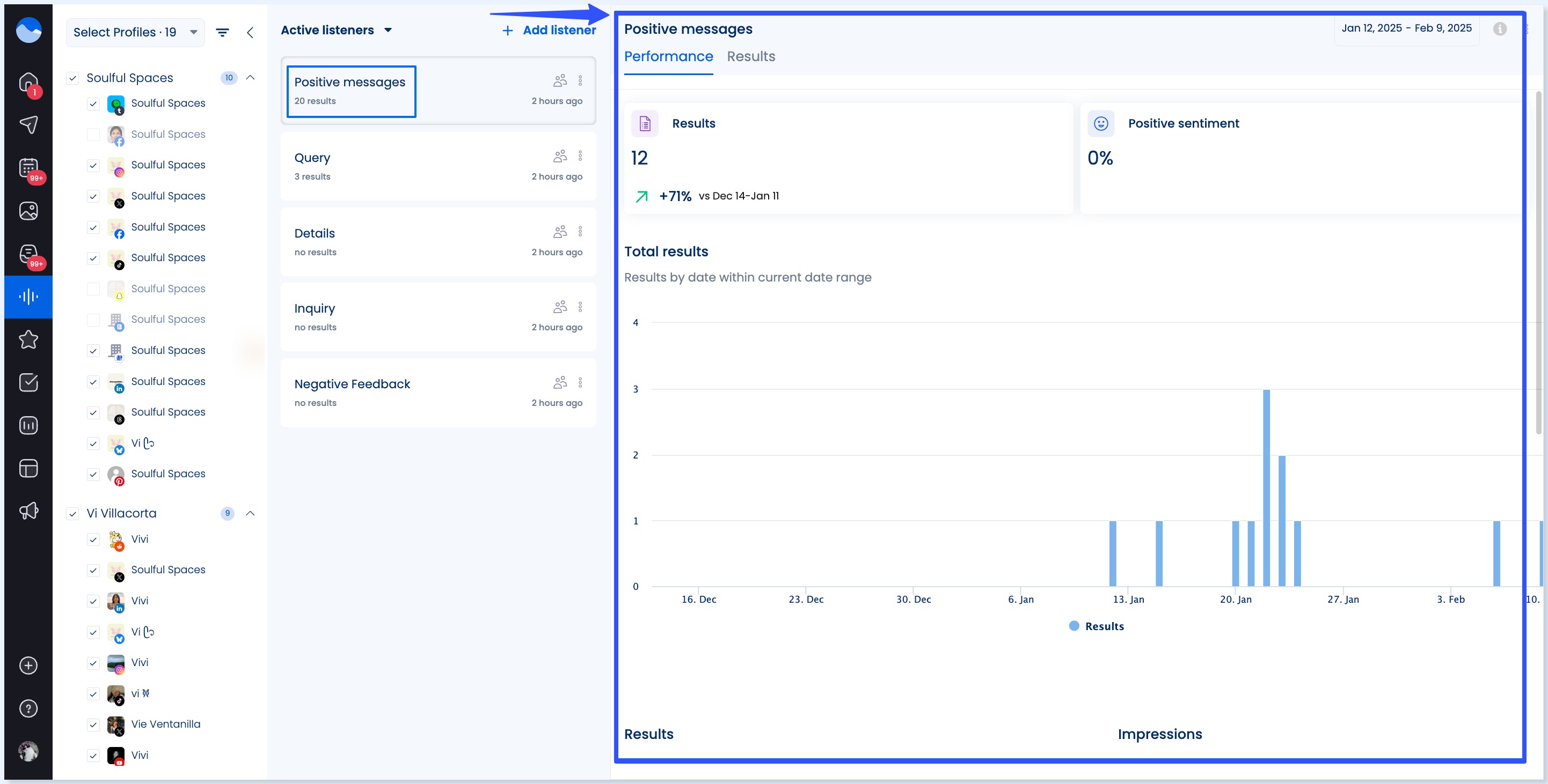
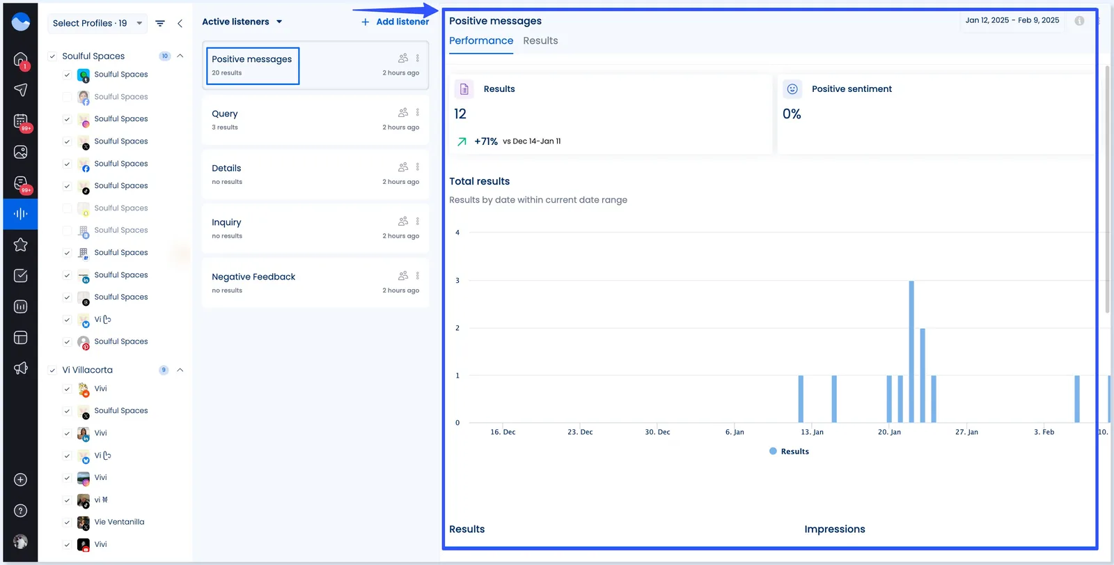
Select Listening on your Vista Social dashboard.

Next, create your Listener, a custom stream for tracking the keywords, hashtags, and phrases, such as the following.
Click + Add listener.

Select whether you want your Listener to pull conversations around your keywords from comments and messages within your clients’ Instagram profiles (free with your plan) or from Social networks, the web, or news (Plan add-on).

After naming your Listener and adding a description, you can select your source or sources, such as the social media channels from which you want to track your keywords.

Next, create your listening queries by adding your keyword or phrase. You can also create word or phrase groups and specify keywords you want to exclude.

All the pulled conversations, mentions, messages, and reviews containing your specified keyword are automatically tagged with a sentiment icon (positive, negative, neutral, or mixed).

You can filter the conversations by sentiment or add additional filters, such as language or location.

The listening tool’s results can show your Listener’s performance.

Vista Social’s analytics dashboard can also help you with the following.
Must read: How to Use Instagram Branded Content
The platform also offers sentiment and competitor analysis reports that can give you key insights into audience behavior, interests, preferences, and competitors’ performance and hashtags.

Must read: Social Media Monitoring vs. Social Media Listening
Monitoring competitor chatter can help you:
Vista Social shows you all your clients’ Instagram comments, replies, and DMs in real time via the social media engagement feature: smart social inbox.
This way, you can:

Leverage Vista Social’s options to assign specific messages and comments to your team members for seamless collaboration and workflows.
The Social Inbox lets you leave internal notes and tag teammates to turn listening data insights into to-dos from the platform.
Leverage the insights from social listening to develop a smarter Instagram and social media marketing and audience engagement strategy.
The insights can help you:
Social listening isn’t a one-and-done deal.
Use Vista Social’s reporting tools to check in weekly or monthly.
Doing so helps you assess if the conversations are shifting.
It can also help you determine whether your clients’ responses create positive sentiment and what new keywords or hashtags you should track next.
Besides social listening, Vista Social offers more sophisticated features, such as:
Setting up social listening isn’t enough.
You need an intentional, repeatable, and effective Instagram social listening strategy to maximize your efforts.
Below are several time-tested tips to help you create a solid Instagram listening strategy.
Before you start tracking everything under the sun, ask yourself:
Clarity helps you listen with purpose, not just for noise.
It gives your social listening strategy a clear direction, ensuring alignment across all your efforts and teams.
People don’t always use your clients’ brand names in their comments, posts, messages, and other Instagram activities.
That is why it’s important to expand your listening to include:
Expanding your Instagram listening keywords helps you understand the bigger picture, ensuring your clients’ content and engagement efforts remain relevant.
Don’t just monitor “marketing” or “fashion.”
When social listening on Instagram, go into your clients’ niches and track hashtags and keywords specific to their industries, such as:
The more specific the keywords you use for tracking, the deeper your insights.
Listening isn’t enough—you must do something with what you hear.
Doing so can boost engagement and, in turn, conversions and sales.
Leverage social listening insights to boost audience interactions with your clients’ brands on Instagram.
For instance, you can:
Remember, insight with no action can lead to missed opportunities to engage audiences and stay ahead of competitors.
Not all mentions will be the same (or have the same sentiment).
So, decide how your team will handle various mentions to ensure you properly manage and respond to them.
Below are several ideas on how to handle and manage mentions, comments, and DMs accordingly.
A clear response plan keeps your tone consistent, ensures you handle interactions accordingly, and protects your clients’ brand voice.
Your Instagram listening insights shouldn’t just be for one department.
Instagram is a goldmine of real-time, unfiltered feedback, and looping in other teams can take your strategy (and your clients’ businesses) to the next level.
Share insights with:
When everyone—from marketing to sales—is tuned in to what your clients’ audiences say on Instagram, you stop guessing and start knowing.
It’s not just about being reactive—it’s about using those insights to proactively shape your clients’ messaging, product development, customer experience, and sales strategies.
Use your listening insights to refine your Instagram marketing efforts and clients’ campaigns.
You can leverage your listening insights to measure your clients’ brand sentiment over time, spot shifts in Instagram conversations, and identify what’s working (or not in your responses.
Make social listening a weekly or monthly ritual, not a one-off task, to maximize your insights.
Did you find a viral User-Generated Content (UGC) post from your Instagram listening efforts?
Did you discover a customer who raves about your clients on Stories?
Don’t pass up the opportunity to give them love.
You can reshare the posts (with proper permissions and attributions), thank them, and spotlight them.
These can be excellent ways to build brand loyalty and encourage Instagram followers to create more posts, carousels, Reels, Stories, and more featuring your clients’ brands, products, events, etc.
Must read: Instagram Reels vs Story: What’s The Difference
Yes, by monitoring mentions and hashtags related to your clients’ brands, you can discover content created by users that mention or highlight their products, services, customer experience, etc.
UGCs can be a treasure trove of authentic content that you can weave into your content strategy to drive engagement and strengthen your clients’ relationships with customers.
Measure the effectiveness of your social listening strategy by monitoring key metrics, such as:
Yes.
By tapping into real questions, conversations, and feedback, you can respond in real time, jump into relevant threads, and show followers that your clients’ brands are listening.
This responsiveness helps build trust, encourages two-way communication, and ultimately boosts engagement.
Successful Instagram social listening is more than just collecting data.
It’s using your uncovered insights to make smarter decisions, create Instagram and social media content your clients’ audiences care about, and build stronger community relationships.
Effective social listening is critical to staying ahead, whether spotting trends, solving customer issues, or fueling your clients’ next big Instagram marketing campaigns.
So, use the best Instagram listening tool.
Create your Vista Social account now and see how it can help you stay ahead of the conversations across Instagram and other social media platforms.

Try Vista Social for free
A social media management platform that actually helps you grow with easy-to-use content planning, scheduling, engagement and analytics tools.
Get Started NowAbout the Author
Content Writer
Jimmy Rodela is a social media and content marketing consultant with over 9 years of experience, with work appearing on sites such as Business.com, Yahoo, SEMRush, and SearchEnginePeople. He specializes in social media, content marketing, SaaS, small business strategy, marketing automation, and content development.
Save time reading this article using your favorite AI tool
Summarize with AI
Our newsletter is packed with the hottest posts and latest news in social media.

You have many things to do.
Let us help you with social media.
Use our free plan to build momentum for your social media presence.
Or skip ahead and try our paid plan to scale your social media efforts.
P.S. It will be a piece of cake 🍰 with Vista Social
Subscribe to our Newsletter!
To stay updated on the latest and greatest Social Media news. We promise not to spam you!
Enjoyed the Blog?
Hear More on Our Podcast!
Dive deeper into the conversation with industry insights & real stories.