Published on May 22, 2025
7 min to read
Social Listening Report Examples: Why It Matters
Summarize with AI

Summarize with AI
ChatGPT
Claude
Perplexity
Share
Vista Social
X (Twitter)
Table of contents
Summarize with AI
ChatGPT
Claude
Perplexity
Share
Vista Social
X (Twitter)
Are you feeling the pressure to prove ROI to your clients, but you’re stuck with vague engagement numbers?
Social listening report examples can be just the thing to help you out.
Without clear, actionable insights, it can be challenging to demonstrate the real value of your social media marketing and engagement efforts.
This is where social listening reports come in.
The reports go beyond vanity metrics, giving valuable insights into customer sentiment.
These also help you uncover trending conversations and spot mentions of your clients’ brands you didn’t even know existed.
In this post, we’ll dive into the importance of social listening reports, including real examples you can take inspiration from for client reporting.
Ready to turn your clients’ raw social listening data into engagement and content strategy gold?
Let’s go.
Table of contents
What you will learn
- What are social listening reports?
- Why social listening report examples are important
- Social listening report examples you should learn from
- Social listening report examples: Tips and tricks to nail your reporting
- Social listening report examples FAQs
- Turn insights into action with social listening report examples
What are social listening reports?
Social listening reports are data-packed summaries that show what people say about a brand, product, industry, or topic across social media and online channels.
The reports pull insights from social media channels such as Instagram, X (Twitter), Facebook, TikTok, forums, blogs, and review sites to help you understand public sentiment, trending conversations, and audience behavior in real time.
Must read: Instagram Social Listening: What You Need to Know
Instead of simply tracking your target audience or likes, social listening reports focus on the following.
- Mentions of a keyword or brand name
- Sentiment analysis (positive, negative, neutral, or mixed chatter)
- Trending topics or hashtags
- Influential voices talking about your clients’ brands
- Competitor comparisons
Why social listening report examples are important
Social listening report examples are crucial because they can show you how to turn raw data into real insights and prove the value of your work to your clients.
As a social media manager, it’s one thing to monitor brand mentions or hashtags, but it’s another to present those insights in an actionable, visual, and client-friendly way.
That’s where examples come in since they help you:
- Understand how to structure reports that clients actually get
- Highlight key metrics such as sentiment, conversation volume, and emerging trends
- Spot opportunities for content, engagement, or even crisis management
- Benchmark your clients’ social media performance against competitors
- Back up your social listening and marketing strategies with real data, not just gut feelings
Social listening report examples give you a clear picture of how dashboards and report visualizations should look.
You’ll have a good idea of the right format and visuals to tell a story that drives smarter decisions and gives your clients the data (and results) they want to see.
Social listening report examples you should learn from
Get inspiration for your social listening report from the examples below.
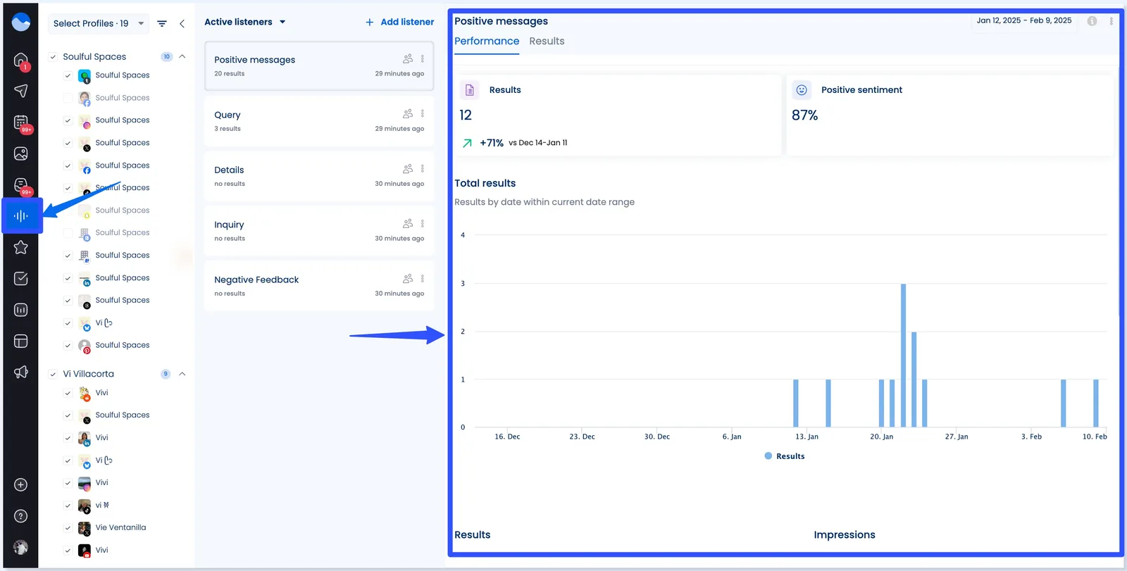
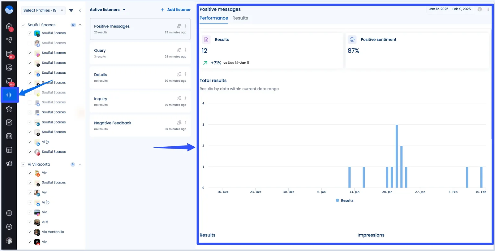
Vista Social
Social media management platform Vista Social offers intuitive and robust tools for creating detailed social listening reports.
The platform lets you set up Listeners that pull data such as your clients’ brand names, products, and other relevant keywords.
Then, you can generate a Listener performance report that shows key insights such as overall sentiment and impressions.

The sample social listening report on Vista Social below tracks key metrics such as the overall positive and negative sentiment, share of listener results, and potential impressions per network.

You can set the reporting period date to see the specific data you want.

The Listening Performance Report is a solid example of simplifying complex data into an easy-to-digest format perfect for client reporting.
It is visual and clean, making it easy to pinpoint what’s working and what needs attention.
You can schedule your reports on Vista Social, export them in PDF or CSV files, share them via direct links, and customize metrics via custom report templates to align with your clients’ goals.
The flexibility makes it easier to showcase the ROI of your social media efforts.
Must read: Social Listening ROI: How to Use Social Listening to Boost Revenue
Don’t miss out on Vista Social’s other core features, from content scheduling and publishing to engagement and review management.
Sprout Social
Sprout Social’s social listening tool includes analytics features and a report template.
Must read: Top 10 Social Media Listening Platforms in 2025
The sample report below shows how a well-structured social listening report can turn data into clear, client-friendly insights.

Image source: sproutsocial.com
The report includes key metrics such as:
- Total volume of mentions
- Potential Impressions
- Total Engagements and Average Engagements Per Message
- Unique Authors
- Positive Sentiment
The report’s layout is clean and visual, and it is packed with actionable insights that you can easily present to clients.
Awario
Awario’s social listening report can show the number of mentions your clients’ brands get compared to their main competitors.
The visuals below show the Mentions (the percentage of the conversation each brand owns) and Reach, which shows how far those conversations are spreading.

Image source: awario.com
The combination of color-coded donut charts and time-series graphs makes it easy to identify who’s dominating the conversation—and where there’s room to grow.
Mentionlytics
Mentionlytics’ social listening tool helps you see and track all your listening efforts in one place.
This way, you won’t need to switch tabs, click countless buttons, or pull separate reports for every Key Performance Indicator (KPI).
The Overall mentions analysis below is a good example of how to visualize overall brand performance across multiple channels in one clean, easy-to-read dashboard.

The listening report shows how you can combine volume, sentiment, and channel-specific insights into one powerful, client-friendly overview.
Talkwalker
Talkwalker by Hootsuite can give you an in-depth view of what people say about your clients’ brands, competitors, and industries via robust social listening reports.
The brand comparison below shows how you can use social listening to analyze competitive performance at a glance.

The report is great when managing multiple brands or conducting competitive audits because it is visual, comparative, and packed with strategic takeaways.
Social listening report examples: Tips and tricks to nail your reporting
The right examples can help, but knowing how to present your insights makes your reporting effective.
Whether building from scratch or refining what you’ve got, below are several expert-backed tips to make your social listening reports impactful, insightful, and client-ready.
Start with a clear summary
Always open your social listening reports with a quick, scannable overview
Highlight key metrics that matter most to your reporting and clients, such as:
- Total mentions
- Sentiment breakdown
- Engagement volume
- Reach or impressions
- Top-performing social platforms
Clients want to know “What happened?” in under 30 seconds, so make the summary your headline when appropriate.
Use visuals that tell a story
Charts, graphs, and sentiment meters help bring your clients’ social media and listening data to life.
So, include relevant, suitable, and engaging visuals that tell a clear story of your clients’ social media listening data, including the following.
Must read: Social Media Monitoring vs. Social Media Listening
- Line graphs to show trends over time
- Pie or donut charts for sentiment or platform share
- Bar graphs for daily or marketing campaign-specific performance
Be careful not to overload the visuals and highlight the most relevant insights for the campaign or period.
Compare with past performance or competitors
Context is everything.
A spike in mentions can look great—until you realize your client’s competitor doubled that spike.
To get accurate insights, focus on and highlight the right data, such as the following.
- Share of voice comparisons
- Before/after campaign analysis
- Brand vs. competitor sentiment tracking
Consider pulling in screenshots or side-by-side graphs to show shifts clearly.
Break down sentiment in plain English
Sentiment data (positive, neutral, negative, or mixed) is gold—but only if you can explain it clearly.
Instead of just showing a number, say:
“Positive sentiment jumped 20% this week, largely driven by praise for the new product line and a viral TikTok video.”
Using easy-to-understand words makes your reports easier for your team and clients to digest, even at a glance.
You can include real quotes or top mentions to add credibility and storytelling flair.
Highlight opportunities and action items
Wrap up each section (or the report overall) with clear next steps.
Your report should answer this question: What should we do with this information?
You can highlight action items and opportunities like these:
- “Double down on influencer partnerships—they drove 70% of positive mentions this month”
- “Consider addressing recurring customer complaints around shipping delays, which drove a 10% rise in negative sentiment”
Keep your reports client friendly
Avoid jargon, overly technical terms, or metrics that don’t tie back to your goals.
Tailor each report to what matters most to your client—brand health, competitor insights, or campaign success.
Use short headlines and color coding to guide the reader’s eye and make your report social media listening reports easy to skim.
Social listening report examples FAQs
How often should you generate social listening reports?
The frequency depends on your clients’ and team’s needs and campaign timelines.
Monthly reports are common for ongoing brand monitoring.
During specific campaigns or product launches, weekly or even daily reports may be necessary to track real-time feedback and adjust your listening strategies accordingly.
How long should your social listening report be?
There’s no strict rule, but most effective reports are:
- 1–2 pages for weekly updates
- 4–5 pages for monthly recaps
- 8–10 pages for in-depth campaign wrap-ups or competitor analysis
The key is to focus on relevance over length.
More data isn’t always better—the right data is.
Can you use social listening reports for crisis management?
Yes, since social listening reports can:
- Detect spikes in negative sentiment early
- Surface complaints or keywords driving the backlash
- Show how quickly negative sentiment spreads and across which platforms
- Help you craft faster, more targeted responses
Include timestamps, sentiment trends, and volume comparisons before, during, and after a PR event for crisis-specific reporting.
Turn insights into action with social listening report examples
Whether managing a single brand or juggling multiple client accounts, strong social listening report examples help you translate online chatter into smart, strategic moves.
From spotting trends to managing reputation and proving ROI, these reports can inspire you to help clients stay ahead of the curve.
Ready to simplify your reporting and wow your clients? Start your Vista Social account and build powerful, customizable social listening reports that turn your raw data into real results.

Try Vista Social for free
A social media management platform that actually helps you grow with easy-to-use content planning, scheduling, engagement and analytics tools.
Get Started NowAbout the Author
Content Writer
Jimmy Rodela is a social media and content marketing consultant with over 9 years of experience, with work appearing on sites such as Business.com, Yahoo, SEMRush, and SearchEnginePeople. He specializes in social media, content marketing, SaaS, small business strategy, marketing automation, and content development.
Read with AI
Save time reading this article using your favorite AI tool
Summarize with AI
Never Miss a Trend
Our newsletter is packed with the hottest posts and latest news in social media.

You have many things to do.
Let us help you with social media.
Use our free plan to build momentum for your social media presence.
Or skip ahead and try our paid plan to scale your social media efforts.
P.S. It will be a piece of cake 🍰 with Vista Social
Subscribe to our Newsletter!
To stay updated on the latest and greatest Social Media news. We promise not to spam you!
Enjoyed the Blog?
Hear More on Our Podcast!
Dive deeper into the conversation with industry insights & real stories.


